รายงานภาษีการขาย
อัพเดทล่าสุด: 10 มิ.ย. 2025
949 ผู้เข้าชม

รายงานภาษีการขาย
รายงานภาษีการขาย
รายงานภาษีการขาย สำหรับผู้ประกอบการที่จดทะเบียนภาษีมูลค่าเพิ่ม (Vat)
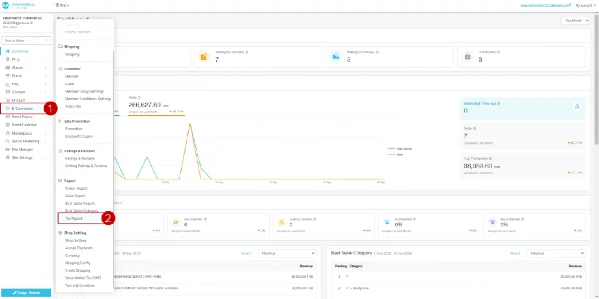
1. ไปที่เมนู อี-คอมเมิร์ช (E-Commerce)
2. ไปที่เมนู รายงาน (Report) > รายงานภาษีการขาย (Tax Report)
4. สามารถเลือกช่วงเวลาของการดูรายงานภาษีการขาย ดังนี้
- สัปดาห์นี้
- เดือนนี้
- เดือนที่แล้ว
- ปีนี้
- ช่วงวันที่
5. คลิกที่ปุ่ม ค้นหา (Search) ระบบจะแสดงข้อมูลภาษีที่ทำการค้นหา
6. คลิกที่ปุ่ม ส่งออกเป็น Excel ส่งออกรายงานการซื้อเป็นไฟล์ Excel

7. คลิก ไอคอนเครื่องปริ๊น เพื่อพิมพ์เอกสารใบกำกับภาษีของลูกค้า
- พิมพ์ใบเสร็จรับเงิน/ใบกำกับภาษา (ต้นฉบับ)
- พิมพ์ใบเสร็จรับเงิน/ใบกำกับภาษา (สำเนา)

9. เมื่อคลิกปุ่ม พิมพ์ (Print) ระบบแสดงไฟล์ใบเสร็จรับเงิน/ใบกำกับภาษี ที่ทำการเลือก

ตัวอย่างการแสดงใบเสร็จรับเงิน/ใบกำกับภาษี
บทความที่เกี่ยวข้อง
Event Popup การแสดงประกาศของร้านค้าไว้บนหน้าเว็บไซต์ ช่วยให้ผู้เข้าชมเว็บไซต์เห็นประกาศนั้นๆ
27 พ.ค. 2025
เพิ่มและแก้ไขวิดเจ็ต (Add Widget) ทางระบบมีให้ปรับแต่งในเซคชั่นของหน้าเพจ ซึ่งการ Add Section สามารถดูได้ที่ การปรับแต่งส่วนของเนื้อหา (Add Section) ซึ่งในการเพิ่มวิตเจ็ด ระบบจะมี Preset ให้เลือกทั้งหมด 19 รูปแบบ
23 พ.ค. 2025
ในการจัดการหน้าเพจ : ผู้ใช้งานสามารถเลือกจัดการข้อมูลหน้าเพจได้ทั้งหมด 8 ส่วนดังนี้
วิธีการสร้างหน้าเพจ (Add Page)
วิธีการค้นหาหน้าเพจ
วิธีการกรอง (Filters) หน้าเพจ
วิธีการแก้ไขเพจ (Edit Page)
วิธีการทำหน้าซ้ำ (Duplicate Page)
วิธีการตั้งค่าโฮมเพจ (Set as Homepage)
วิธีการซ่อนหน้าเพจ (Hide Page)
วิธีการลบหน้าเพจ (Delete Page)
26 พ.ค. 2025


