ประวัติการใช้งานเว็บไซต์
อัพเดทล่าสุด: 10 มิ.ย. 2025
322 ผู้เข้าชม

ประวัติการใช้งานเว็บไซต์
ระบบเก็บข้อมูลประวัติการใช้งานเว็บไซต์ (Transaction Log) เจ้าของเว็บไซต์หรือผู้ดูแลเว็บไซต์ สามารถเข้ามาตรวจสอบประวัติการใช้งานในเว็บไซต์ได้ที่เมนูนี้ หากเกิดปัญหา หรือกรณีที่ต้องการตรวจสอบว่าใครคือคนจัดการก็สามารถที่จะตรวจสอบได้
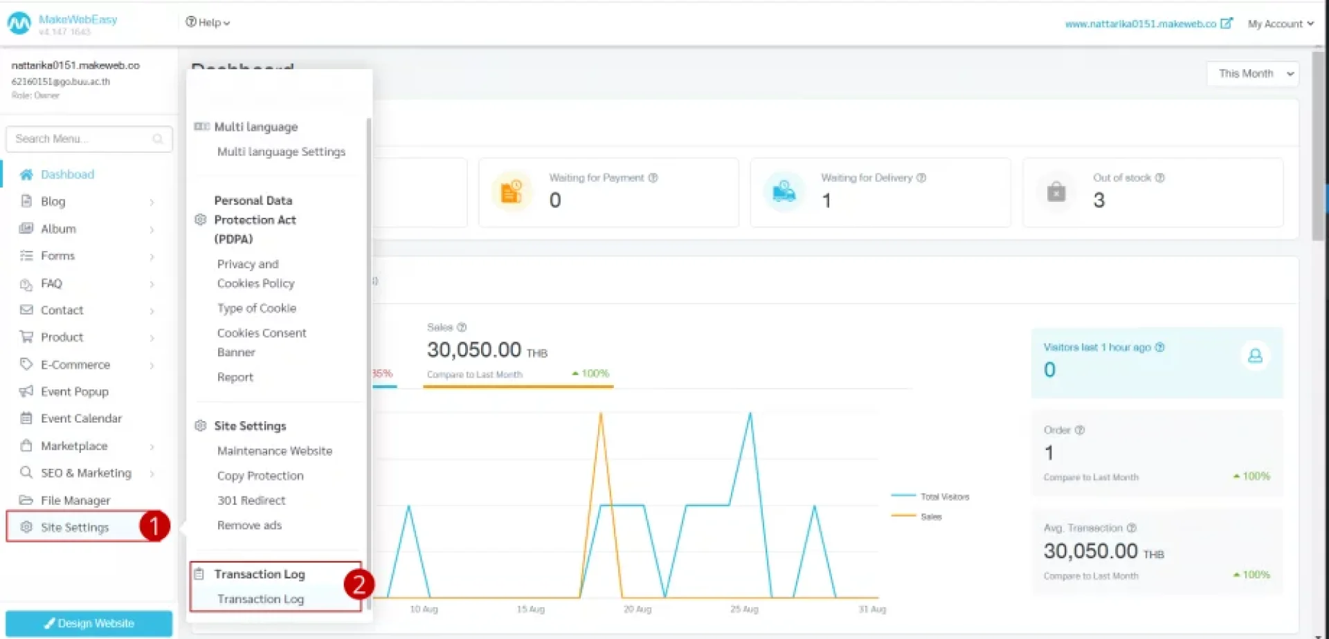
1. ไปที่เมนู ตั้งค่าเว็บไซต์ (Site Settings)
2. ไปที่ประวัติการใช้งานเว็บไซต์ > ความเคลื่อนไหวเว็บไซต์

- วัน/เวลา (Date/Time)
- ผู้ใช้งาน (User)
- ไอพีแอดเดรส (IP Address)
- ความเคลื่อนไหว (Action)
- เส้นทาง (Path)

บทความที่เกี่ยวข้อง
ในการปรับแต่งเว็บไซต์ธีม ผู้ใช้งานสามารถดำเนินการตามขั้นตอนได้ ดังนี้
23 พ.ค. 2025
ส่วนบน (Header) คือ ส่วนที่จะติดไปทุก ๆ หน้าของเว็บไซต์ เป็นส่วนที่แสดงโลโก้ แสดงเมนูของเว็บไซต์ ช่องทางการติดต่อ หรือโซเซียล เป็นต้น ซึ่งวิธีการปรับแต่งรูปแบบส่วนบน (Header) สามารถแบ่งออกเป็น 4 วิธี ดังนี้
วิธีการเพิ่มเมนูบน (Header Menu)
วิธีการตั้งค่ารูปแบบเมนูบน (Layout)
วิธีการปรับแต่งดีไซน์ (Design)
วิธีการปรับแต่งพื้นหลังส่วนบน (Header Background)
23 พ.ค. 2025


